简介
日志监控平台搭建(Loki+promtail+grafana)
搭建Loki+promtail+grafana日志监控平台,可以直接在grafana的UI界面查看系统应用日志,使日志查看起来更方便、快捷。
- Promtail:主要负责日志的采集、提取、过滤、匹配,批量push到loki,相当于日志收集客户端
- Loki:主就是接收来自于Promtail推送的日志,有很多组成组件,相当于日志收集服务端
- Grafana:就是用来日志展示的面板
下载安装
此地址包含loki和promtail下载
https://github.com/grafana/loki/tags
curl -O -L https://github.com/grafana/loki/releases/download/v2.7.4/loki-linux-amd64.zip
unzip loki-linux-amd64.zip
chmod a+x loki-linux-amd64
wget https://raw.githubusercontent.com/grafana/loki/v2.7.4/cmd/loki/loki-local-config.yaml
wget https://raw.githubusercontent.com/grafana/loki/main/clients/cmd/promtail/promtail-local-config.yaml
#修改yaml文件
省略
#启动
nohup ./loki-linux-amd64 -config.file=loki-local-config.yaml > loki.log 2>&1 &
tail -1000f nohup.out
#查看
http://192.168.70.128:3100/metrics
#promtail
#解压
unzip promtail-linux-amd64.zip
chmod a+x promtail-linux-amd64
#编写yaml文件
vim promtail.yaml
nohup ./promtail-linux-amd64 -config.file=promtail.yaml > promtail.log 2>&1 &
配置grafana数据源
![图片[1]-日志监控-秋风落叶](https://wangjian.run/wp-content/uploads/2023/03/1679994143-image.png)
验证是否安装成功
![图片[2]-日志监控-秋风落叶](https://wangjian.run/wp-content/uploads/2023/03/1679995283-image-1024x685.png)
已获取到数据
![图片[3]-日志监控-秋风落叶](https://wangjian.run/wp-content/uploads/2023/03/1679995315-image-1024x571.png)
导入日志监控的仪表盘
![图片[4]-日志监控-秋风落叶](https://wangjian.run/wp-content/uploads/2023/03/1679995653-image-1024x487.png)
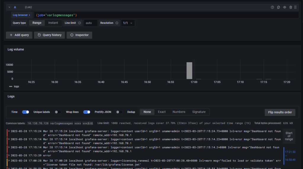
手动导入一个错误信息验证
echo "error" >> /var/log/messages
![图片[5]-日志监控-秋风落叶](https://wangjian.run/wp-content/uploads/2023/03/1679995779-image-1024x448.png)
© 版权声明
文章版权归作者所有,未经允许请勿转载。
THE END
